Nginx UI是一款专为Nginx设计的图形化管理工具,旨在简化Nginx的配置与管理过程,提高开发者和系统管理员的工作效率。
项目地址:https://github.com/0xJacky/nginx-ui
1、环境需求:
2、安装步骤:
https://github.com/0xJacky/nginx-ui/releases,选择适合你系统的最新版下载。
3、Docker环境下安装:
Docker安装部署命令如下:
docker run -dit \
--name=nginx-ui \
--restart=always \
-e TZ=Asia/Shanghai \
-v /mnt/user/appdata/nginx:/etc/nginx \
-v /mnt/user/appdata/nginx-ui:/etc/nginx-ui \
-p 8080:80 -p 8443:443 \
uozi/nginx-ui:latest
注意:首次使用时,映射到 /etc/nginx 的目录必须为空文件夹。此外,如果您需要托管静态文件,可以直接将文件夹映射到容器中。
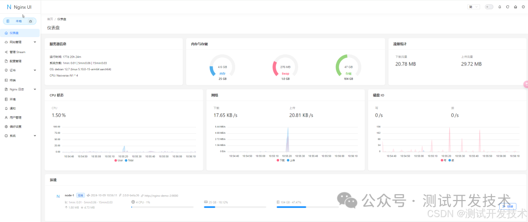
1、仪表盘是 Nginx UI 的核心功能之一,用户可以通过图形化界面监控系统的各项运行指标,包括但不限于 CPU、内存使用情况、系统负载和磁盘使用率。

2、Nginx UI 提供了强大的在线编辑功能。用户可以在浏览器中直接编辑 Nginx 的配置文件,编辑器支持语法高亮,能帮助用户避免配置语法错误。

3、Nginx 日志查看功能允许用户随时监控和分析 Nginx 的日志,包括访问日志和错误日志。通过该功能,用户可以快速排查网站故障,并深入了解用户访问行为。

4、Nginx UI 提供了直观的站点管理功能。用户可以通过该功能管理多个站点。

5、Nginx UI 集成了一个基于网页的高级命令行终端。用户可以通过该终端远程访问服务器并执行各种命令,无需单独登录服务器。这对于进行一些高效的命令操作非常有用。

6、国际化支持:Nginx UI支持多语言设置,目前覆盖英语、简体中文和繁体中文等,满足了不同用户的语言需求。

7、证书管理:支持Let's Encrypt证书的自动化部署,用户可以通过Nginx UI轻松管理SSL证书,确保网站的安全性。

总的来说,Nginx UI作为一个高效的Nginx管理工具,不仅提供了强大的功能和灵活的部署选项,还通过其直观的用户界面降低了Nginx管理的复杂性。对于追求高效率和简便操作的开发者和系统管理员而言,Nginx UI是一个值得尝试的优秀工具。无论是新手还是经验丰富的用户,都可以从中受益。
可以通过以下网址访问在线演示系统:https://demo.nginxui.com/用户名/密码:admin/admin
如果觉得有用,就请关注、点赞、在看、分享到朋友圈吧!