项目代码可见:unlock-deepseek/Datawhale-R1(https://github.com/datawhalechina/unlock-deepseek),欢迎关注和 star!
其余所有开源内容见文末。
各位同学好,我是来自 Unlock-DeepSeek 开源项目团队的骆师傅。先说结论,我们(Datawhale X 似然实验室)使用 3 张 A800(80G) 计算卡,花了 20 小时训练时间,做出了可能是国内首批 DeepSeek R1 Zero 的中文复现版本,我们把它叫做 Datawhale-R1,用于 R1 Zero 复现教学。

按照 5.5 元 ~ 7.0 元每小时的价格计算,3 张 A800 花费最低为 3 * 5.5 * 20 = 330 元,预计花费接近 420 元,而 TinyZero(https://github.com/Jiayi-Pan/TinyZero) 项目用了 4 张 A800 训练了 8 小时,预计花费为:224 元,这中间的差异可能是由于硬件性能瓶颈和框架差异带来的(我们用的是 Huggingface TRL,TinyZero 使用的是 veRL)。所以建议大家如果真的要复现,请使用 TinyZero 项目,我们出于教育目的使用 TRL 为大家报告这个结果。
另外,不是所有人都能随时随地调用 3 张 A800 的,我们正在努力减小硬件资源要求,让复现工作尽可能平民化(比如在 4090 上跑)。在这里特别感谢:似然实验室,提供本次复现的计算资源,并与 Datawhale 团队合作贡献了本教程。
回到正题,首先回答一个关键问题:为什么这个方案更贵,而我们却选择了它?答案就是:它更符合教育目的,截止本文发布,大部分同学没有足够的资源来亲手体验复现流程,但是我们希望大家能更清楚的看到,复现 R1 Zero 的过程中都发生了什么,真正对复现原理有个大致把握,就算做“云玩家”也要学到知识,看完骆师傅做一遍就好像自己也做了一遍。
本方案在 mini-r1(https://www.philschmid.de/mini-deepseek-r1)的基础上改进而来。
首先我们要搭建环境,作为手把手教程以及骆师傅的看家本领,我们会在这部分说得细致些。结合国内的实际情况,我们需要的环境信息如下:
暂时无法支持非 Linux 系统(Windows、MacOS)
建议使用 Miniforge / Conda 来安装 Pytorch,我们在南方科技大学的开源镜像源测试,下载速度会比官网 pip 安装快不少,请在下面的网址找到适合你硬件的 2.5.1 版本:https://pytorch.org/get-started/previous-versions/,推荐使用 mamba 安装(安装 Miniforge 后直接将 conda 替换为 mamba)
接着重头戏就来了,我们需要编译安装 Flash Attention 包,这步非常消耗 CPU 资源,非常不建议CPU核心少的玩家执行。如果你没有办法在“有生之年”编译完 Flash Attention,可以在 https://github.com/Dao-AILab/flash-attention/releases/ 找到与你环境对应的编译好的包。(没对应上的话,改环境反而更快,相信我,编译很慢)
这个步骤倒是很简单,执行下面的命令:
pip install packaging
pip install ninja # 用于加速编译
# 编译安装 Flash Attention 包
pip install flash-attn --no-build-isolation
# 注意!如果你的设备CPU核心多,但是运行内存小于 96 GB,请适当设置 MAX_JOBS 的数量,并替换为下面的命令,参考:https://github.com/Dao-AILab/flash-attention#installation-and-features
MAX_JOBS=4 pip install flash-attn --no-build-isolation按下回车后,可以泡杯咖啡,打开 htop 看 CPU 疯狂运作,再重新品读一遍《DeepSeek-R1: Incentivizing Reasoning Capability in LLMs via Reinforcement Learning》(https://arxiv.org/abs/2501.12948)
等待 flash-attn 安装完毕后,我们就可以安装其他涉及到的库了,我们提供了一份 requirements.txt 在 Unlock-DeepSeek(https://github.com/datawhalechina/unlock-deepseek)项目,核心列表如下:
setuptools<71.0.0
transformers==4.48.1
datasets==3.1.0
accelerate==1.3.0
hf-transfer==0.1.9
deepspeed==0.15.4
trl==0.14.0
vllm==0.7.0
modelscope==1.22.3
swanlab==0.4.6
huggingface-hub==0.28.1大家也可以在这个地址找到我们所有涉及的 Python 包列表:https://swanlab.cn/@anine09/datawhale-r1/runs/4tp31j1zxbm1fshjsi53b/environment/requirements
接下来我们需要下载数据集和模型,在本次实验中,我们使用的数据集为:Jiayi-Pan/Countdown-Tasks-3to4(https://huggingface.co/datasets/Jiayi-Pan/Countdown-Tasks-3to4),模型为:Qwen/Qwen2.5-3B-Instruct(https://huggingface.co/Qwen/Qwen2.5-3B-Instruct),我们目前不建议用小于 3B 的模型(其他社区多次报告,小于 3B 的模型无法学会推理,经过我们的测试,确实!)
数据集下载方式:
export HF_ENDPOINT=https://hf-mirror.com # 更换为国内镜像源,这个只用执行一次,每次重新打开终端就要重新执行,或者写入 .bashrc
# 下载数据集,替换整个 <xxx> 为你自己的内容
huggingface-cli download --repo-type dataset --resume-download Jiayi-Pan/Countdown-Tasks-3to4 --local-dir <你想要存放的路径,比如:dataset>模型下载方式,哪个速度快用哪个:
# 下载模型,替换整个 <xxx> 为你自己的内容
huggingface-cli download --resume-download Qwen/Qwen2.5-3B-Instruct --local-dir <你想要存放的路径,比如:models>新建 model_download.py 文件,填入以下内容,替换整个 <xxx> 为你自己的内容,保存后使用 python model_download.py 执行下载。
from modelscope import snapshot_download
model_dir = snapshot_download('Qwen/Qwen2.5-3B-Instruct', cache_dir='<你想要存放的路径,比如:models>', revision='master')接下来我们需要准备 3 个文件,我们会在 Unlock-DeepSeek(https://github.com/datawhalechina/unlock-deepseek) 项目中提供完整的复现文件,方便同学们直接使用。
compute_environment: LOCAL_MACHINE
debug: false
deepspeed_config:
deepspeed_multinode_launcher: standard
offload_optimizer_device: none
offload_param_device: none
zero3_init_flag: true
zero3_save_16bit_model: true
zero_stage: 3
distributed_type: DEEPSPEED
downcast_bf16: 'no'
machine_rank: 0
main_training_function: main
mixed_precision: bf16
num_machines: 1
num_processes: 8 # 我们在这里保持常规默认的 8 卡机器,会在后面的启动命令中覆盖新值
rdzv_backend: static
same_network: true
tpu_env: []
tpu_use_cluster: false
tpu_use_sudo: false
use_cpu: false一般来说,这个文件内容不需要修改,如果有定制需求,请不要使用这个文件,运行 accelerate config 自行设定。
在介绍下一个文件之前,我们强烈建议大家使用 Swanlab(https://swanlab.cn/) 来可视化追踪实验过程,打开:https://swanlab.cn/login ,登录之后点击图中所示的 Quick Start,或者打开:https://swanlab.cn/space/~/settings ,复制 API Key。


在终端输入swanlab login,直接粘贴(你是看不见东西被粘贴上去的),回车,出现类似如下提示就是登录成功。

# 模型参数
model_name_or_path: <你的模型存放的路径,比如:models/Qwen/Qwen2.5-3B-Instruct>
model_revision: main
torch_dtype: bfloat16
attn_implementation: flash_attention_2
bf16: true
tf32: true
output_dir: <你想要模型输出的路径,比如 output/Datawhale-R1>
# 数据集参数
dataset_id_or_path: <你的数据集存放的路径,比如:dataset>
# Swanlab 训练流程记录参数
swanlab: true # 是否开启 Swanlab
workspace: <用户名>
project: <项目名,整个复现项目的名称,例如:Datawhale-R1-by_xxx>
experiment_name: <实验名,某次超参数运行的自定义名称,例如:qwen2.5-3B-lr:5e-7_beta:0.001>
# 训练参数
max_steps: 450 # 最大训练步长
per_device_train_batch_size: 1
gradient_accumulation_steps: 8
gradient_checkpointing: true
gradient_checkpointing_kwargs:
use_reentrant: false
learning_rate: 5.0e-7 # 学习率,调整过,参见下文介绍
lr_scheduler_type: cosine # 学习率衰减方案
warmup_ratio: 0.03 # 学习率预热比率(对于整个步长),好用!
seed: 2025 # 随机种子,方便实验复现
# GRPO 算法参数
beta: 0.001 # KL 惩罚因子,调整过,参见下文介绍
max_prompt_length: 256 # 输入 prompt 最大长度,本实验基本不会有太大变化
max_completion_length: 4096 # 输出回答长度,包含推理思维链,设为 4K 比较合适
num_generations: 8
use_vllm: true # 启用 vllm 来加速推理
vllm_device: <计算卡编号,例如:cuda:2> # 留出一张卡来启用 vllm 推理,参见下文介绍
vllm_gpu_memory_utilization: 0.5
# Logging arguments
logging_strategy: steps
logging_steps: 1
save_strategy: "steps"
save_steps: 50 # 每隔多少步保存一次我们并没有介绍全部参数,如果需要调整,请查阅 Huggingface 相关文档。当然,直接询问 DeepSeek 可能是更快的方式。
这份配置文件中有一些值得大家注意的地方:
import logging
import os
import random
import re
from dataclasses import dataclass
from datetime import datetime
from typing import List
from datasets import load_dataset
from swanlab.integration.transformers import SwanLabCallback
from transformers import AutoTokenizer
from transformers.trainer_utils import get_last_checkpoint
from trl import GRPOConfig, GRPOTrainer, ModelConfig, TrlParser
@dataclass
class DatasetArguments:
"""数据集参数的数据类"""
# 数据集 ID 或路径
dataset_id_or_path: str = "Jiayi-Pan/Countdown-Tasks-3to4"
# 数据集拆分
dataset_splits: str = "train"
# 分词器名称或路径
tokenizer_name_or_path: str = None
@dataclass
class SwanlabArguments:
"""SwanLab参数的数据类"""
# 是否使用 SwanLab
swanlab: bool
# SwanLab 用户名
workspace: str
# SwanLab 的项目名
project: str
# SwanLab 的实验名
experiment_name: str
# 配置日志记录器
logging.basicConfig(level=logging.INFO)
logger = logging.getLogger(__name__)
logger.setLevel(logging.INFO)
handler = logging.StreamHandler()
handler.setFormatter(
logging.Formatter("%(asctime)s - %(name)s - %(levelname)s - %(message)s")
) # 设置日志格式
logger.addHandler(handler)
def format_reward_func(completions, **kwargs):
"""
格式奖励函数,检查模型输出格式是否匹配: <think>...</think><answer>...</answer>
参数:
completions (list[str]): 生成的输出
返回:
list[float]: 奖励分数
"""
# 初始化奖励列表
rewards = []
# 遍历生成的输出
for completion in completions:
try:
# 在生成的输出前添加<think>标签,便于后续正则表达式匹配
completion = "<think>" + completion
if random.random() < 0.1: # 1% 的概率将生成输出写入文件
# 创建生成输出目录(如果不存在)
os.makedirs("completion_samples", exist_ok=True)
log_file = os.path.join("completion_samples", "completion_samples.txt")
with open(log_file, "a") as f:
f.write(f"\n\n==============\n")
f.write(completion) # 写入生成的输出
# 定义正则表达式模式,用于匹配 <think> 和 <answer> 标签
regex = r"^<think>([^<]*(?:<(?!/?think>)[^<]*)*)<\/think>\n<answer>([\s\S]*?)<\/answer>$"
match = re.search(regex, completion, re.DOTALL) # 使用正则表达式进行匹配
if match is None or len(match.groups()) != 2:
rewards.append(0.0) # 如果格式不正确,奖励为 0
else:
rewards.append(1.0) # 如果格式正确,奖励为 1
except Exception:
rewards.append(0.0) # 如果发生异常,奖励为 0
return rewards
def equation_reward_func(completions, target, nums, **kwargs):
"""
方程奖励函数,检查计算结果是否正确,数字是否符合使用要求(每个数字只用一次,只使用所提供的数字)
参数:
completions (list[str]): 生成的输出
target (list[str]): 预期的答案
nums (list[str]): 可用的数字
返回:
list[float]: 奖励分数
"""
# 初始化奖励列表
rewards = []
# 遍历生成的输出、预期的答案和可用的数字
for completion, gt, numbers in zip(completions, target, nums):
try:
# 在生成的输出前添加 <think> 标签,便于后续正则表达式匹配
completion = "<think>" + completion
# 定义正则表达式模式,用于匹配 <answer> 标签
match = re.search(r"<answer>(.*?)<\/answer>", completion)
if match is None:
rewards.append(0.0) # 如果没有匹配到 <answer> 标签,奖励为 0
continue
equation = match.group(1).strip() # 提取 <answer> 标签中的内容
# 提取方程中的所有数字
used_numbers = [int(n) for n in re.findall(r"\d+", equation)]
# 检查所有数字是否被使用且只使用一次
if sorted(used_numbers) != sorted(numbers):
rewards.append(0.0)
continue
# 定义允许的字符模式,只允许数字、运算符、括号和空白字符
allowed_pattern = r"^[\d+\-*/().\s]+$"
if not re.match(allowed_pattern, equation):
rewards.append(0.0) # 如果方程包含不允许的字符,奖励为 0
continue
# 计算方程的结果
result = eval(equation, {"__builtins__": None}, {})
# 检查方程是否正确且与预期答案匹配(误差小于 1e-5)
if abs(float(result) - float(gt)) < 1e-5:
rewards.append(1.0) # 如果正确,奖励为 1
# 10% 的概率将成功的样本写入文件
if random.random() < 0.10:
# 创建生成输出目录(如果不存在)
os.makedirs("completion_samples", exist_ok=True)
log_file = os.path.join(
"completion_samples", "success_completion_samples.txt"
)
with open(log_file, "a") as f:
f.write(f"\n\n==============\n")
f.write(completion) # 写入生成的输出
else:
rewards.append(0.0) # 如果不正确,奖励为 0
except Exception:
rewards.append(0.0) # 如果评估失败,奖励为 0
return rewards
def thought_len_reward_func(completions, **kwargs):
"""
思考长度奖励函数,检查 <think> 标签的长度是否大于 1000
参数:
completions (list[str]): 生成的输出
返回:
list[float]: 奖励分数
"""
# 初始化奖励列表
rewards = []
# 遍历生成的输出
for completion in completions:
try:
# 在生成的输出前添加 <think> 标签,便于后续正则表达式匹配
completion = "<think>" + completion
# 定义正则表达式模式,用于匹配 <think> 标签
match = re.search(r"<think>(.*?)</think>", completion)
# 如果匹配到 <think> 标签
if match:
thought_process = match.group(1).strip() # 提取 <think> 标签中的内容
thought_length = len(thought_process) # 计算思考过程的长度
if thought_length > 1000:
rewards.append(1.0) # 如果思考过程长度大于 1000,奖励为 1
else:
rewards.append(0.0) # 否则奖励为 0
else:
rewards.append(0.0) # 如果没有匹配到 <think> 标签,奖励为 0
continue
except Exception:
rewards.append(0.0) # 如果发生异常,奖励为 0
return rewards
def get_checkpoint(training_args: GRPOConfig):
"""
获取最后一个检查点
参数:
training_args (GRPOConfig): 训练参数
返回:
str: 最后一个检查点的路径,如果没有检查点,则返回 None
"""
last_checkpoint = None
if os.path.isdir(training_args.output_dir): # 如果输出目录存在
# 获取最后一个检查点
last_checkpoint = get_last_checkpoint(training_args.output_dir)
return last_checkpoint
# 定义 GRPO 训练函数
def grpo_function(
model_args: ModelConfig,
dataset_args: DatasetArguments,
training_args: GRPOConfig,
callbacks: List,
):
# 记录模型参数
logger.info(f"Model parameters {model_args}")
# 记录训练/评估参数
logger.info(f"Training/evaluation parameters {training_args}")
# 加载分词器
tokenizer = AutoTokenizer.from_pretrained(
(
# 如果有指定分词器,则使用指定的分词器,否则使用模型名称
dataset_args.tokenizer_name_or_path
if dataset_args.tokenizer_name_or_path
else model_args.model_name_or_path
),
revision=model_args.model_revision, # 使用指定的模型版本
trust_remote_code=model_args.trust_remote_code, # 允许使用远程代码
)
# 如果分词器没有填充标记,则使用结束标记作为填充标记
if tokenizer.pad_token is None:
tokenizer.pad_token = tokenizer.eos_token
# 加载数据集
dataset = load_dataset(
dataset_args.dataset_id_or_path, split=dataset_args.dataset_splits
)
# 随机选择 50K 个样本,看你喜好定数字,但是数据集有 409K 个样本
dataset = dataset.shuffle(seed=training_args.seed).select(range(50000))
def generate_r1_prompt(numbers, target):
"""
生成 R1 Countdown 游戏提示词
参数:
numbers (list[int]): 数字列表
target (int): 目标值
返回:
dict: 生成的一个数据样本
"""
# 定义提示词前缀
r1_prefix = [
{
"role": "user",
"content": f"使用给定的数字 {numbers},创建一个等于 {target} 的方程。你可以使用基本算术运算(+、-、*、/)一次或多次,但每个数字只能使用一次。在 <think> </think> 标签中展示你的思考过程,并在 <answer> </answer> 标签中返回最终方程,例如 <answer> (1 + 2) / 3 </answer>。在 <think> 标签中逐步思考。",
},
{
"role": "assistant",
"content": "让我们逐步解决这个问题。\n<think>", # 结尾使用 `<think>` 促使模型开始思考
},
]
return {
"prompt": tokenizer.apply_chat_template(
r1_prefix, tokenize=False, continue_final_message=True
), # 提示词,continue_final_message=True 表示将提示词中的最后一个消息继续到最终的输出中
"target": target,
"nums": numbers,
}
# 将数据集转换为 R1 Countdown 游戏提示词
dataset = dataset.map(lambda x: generate_r1_prompt(x["nums"], x["target"]))
# 将数据集拆分为训练集和测试集,拆分比例为 9:1
train_test_split = dataset.train_test_split(test_size=0.1)
train_dataset = train_test_split["train"] # 获取训练集
test_dataset = train_test_split["test"] # 获取测试集
# 设置 GRPOTrainer
trainer = GRPOTrainer(
model=model_args.model_name_or_path, # 模型名称或路径
# 奖励函数列表,用于计算奖励分数
reward_funcs=[
format_reward_func, # 格式奖励函数
equation_reward_func, # 方程奖励函数
thought_len_reward_func, # 思考长度奖励函数
],
args=training_args,
train_dataset=train_dataset,
eval_dataset=test_dataset,
callbacks=callbacks,
)
last_checkpoint = get_checkpoint(training_args) # 检查最后一个检查点
# 如果检测到检查点且指定从检查点恢复训练,则记录信息
if last_checkpoint is not None and training_args.resume_from_checkpoint is None:
logger.info(f"Checkpoint detected, resuming training at {last_checkpoint}.")
logger.info(
f'*** Starting training {datetime.now().strftime("%Y-%m-%d %H:%M:%S")} for {training_args.num_train_epochs} epochs***'
)
# 训练模型
train_result = trainer.train(resume_from_checkpoint=last_checkpoint)
# 记录和保存指标
metrics = train_result.metrics
metrics["train_samples"] = len(train_dataset)
trainer.log_metrics("train", metrics)
trainer.save_metrics("train", metrics)
trainer.save_state()
logger.info("*** Training complete ***")
# 保存模型和分词器
logger.info("*** Save model ***")
trainer.model.config.use_cache = True
trainer.save_model(training_args.output_dir)
logger.info(f"Model saved to {training_args.output_dir}")
training_args.distributed_state.wait_for_everyone() # 等待所有进程加载
tokenizer.save_pretrained(training_args.output_dir)
logger.info(f"Tokenizer saved to {training_args.output_dir}")
logger.info("*** Training complete! ***")
def main():
"""主函数,用于执行主训练循环"""
# 解析命令行参数和配置文件
parser = TrlParser((ModelConfig, DatasetArguments, GRPOConfig, SwanlabArguments))
model_args, dataset_args, training_args, swanlab_args = (
parser.parse_args_and_config()
)
# 如果使用 SwanLab,则创建 SwanLab 回调对象,用于训练信息记录
if swanlab_args.swanlab:
swanlab_callback = SwanLabCallback(
workspace=swanlab_args.workspace,
project=swanlab_args.project,
experiment_name=swanlab_args.experiment_name,
)
callbacks = [swanlab_callback]
else:
callbacks = None
# 运行主训练循环
grpo_function(model_args, dataset_args, training_args, callbacks=callbacks)
if __name__ == "__main__":
main()肯定有一些同学已经等不及要开始跑模型训练了,那启动训练的命令很简单,在终端运行下面的内容(根据自己需求修改),也可以把它保存为 train_Datawhale-R1.sh 然后在终端运行 bash train_Datawhale-R1.sh。
# 如果你要限制计算卡编号,请在这里设置,例如只使用 cuda:1-3,如果不用限制,就删除下面这行
export CUDA_VISIBLE_DEVICES=1,2,3
accelerate launch \
--num_processes 2 \
--config_file deepspeed_zero3.yaml \
train_Datawhale-R1.py \
--config Datawhale-R1.yaml注意:--num_processes 是由你希望使用的计算卡数量决定,我们之前在配置文件那里说过,要留一张卡作为 vllm 的推理卡,那么 --num_processes 的数值应该是你要使用的计算卡数量 n-1,例如我有 3 张卡,我的 --num_processes 应该为 2。这里的 --num_processes 的数值也会把 deepspeed_zero3.yaml 的num_processes 设置的 8 给覆盖掉。
另外,同样像上文所说,如果你有定制的硬件配置需求,请不要使用 --config_file 参数。
出现这样的提示就说明模型已经训练起来啦!可以在 Swanlab 看炫酷的训练数据了(手机也能看,特别适合天选炼丹人)。


我们来梳理一遍 Datawhale-R1 训练流程:

有些同学可能不太熟悉强化学习,我们会在后续其他的文章中介绍强化学习相关的概念。在这里我们用一个例子来比喻一下:我们现在假设有一所学校,里面有一个数学老师(GRPO 策略),还有一个班级(Qwen 2.5 模型,我们假设班级中的所有同学能力相同),学校每个月要月考(多步),每次月考是班级根据试卷(提示词,一份试卷只有一道题)写出多份答卷(班级有多个同学,所以会有多份答卷,对应多个带思考的模型回答,这些回答不一定是相同的),这时候数学老师就要去批改这些答卷(奖励函数计算),评卷规则是:
最后,把每部分的分数相加,得到多个试卷分数(多个奖励值,用 Python 列表表示,每个回答都对应一个奖励值),数学老师根据班级的月考分数来判断下一步如何调整教学计划(调整模型),来让这个班级在下一次月考中尽可能得到更高的分数。
如果我们说得更细致一点,其实是数学老师会教整个班级“看到什么之后写什么”,比如看到题目就要写“解:”,看到“x+1=2”就要写“解得:x=1”,力求让组成回答的每一个字都是最合适的(位置要合适,用词也要合适)从而去获得最高的分数。
这里的思考长度奖励函数是我们新加入的,用于鼓励模型进行更长的思考。所以我们应该有个朴素的感受,随着训练的不断进行,Datawhale-R1 的输出格式应该会越来越规范,正确率也会不断提高,思考的长度也会增加。
我们稍微介绍一下代码中每个核心步骤的输入输出样例,让大家心里有个底。首先是各种 xxx_args 参数,它其实就是根据下面这行代码,去获取我们传入的 Datawhale-R1.yaml 里面的参数。
parser = TrlParser((ModelConfig, DatasetArguments, GRPOConfig, SwanlabArguments))
model_args, dataset_args, training_args, swanlab_args = (
parser.parse_args_and_config()
)你可以看到我们定义了一个 SwanlabArguments 类,TrlParser 会去寻找 Datawhale-R1.yaml 中跟 SwanlabArguments 有关的参数,并把它赋值给 swanlab_args,由于每个参数名被要求是唯一的,不能重复,所以 TrlParser 能把不同的参数正确赋值给对应变量(根据 ModelConfig, DatasetArguments, GRPOConfig, SwanlabArguments 的顺序,赋值给 model_args, dataset_args, training_args, swanlab_args)
# train_Datawhale-R1.py
@dataclass
class SwanlabArguments:
"""SwanLab参数的数据类"""
# 是否使用 SwanLab
swanlab: bool
# SwanLab 用户名
workspace: str
# SwanLab 的项目名
project: str
# SwanLab 的实验名
experiment_name: str# Datawhale-R1.yaml
# Swanlab 训练流程记录参数
swanlab: true # 是否开启 Swanlab
workspace: <用户名>
project: <项目名,整个复现项目的名称,例如:Datawhale-R1-by_xxx>
experiment_name: <实验名,某次超参数运行的自定义名称,例如:qwen2.5-3B-lr:5e-7_beta:0.001>接下来就到了 grpo_function 里,我们首先来看看我们的数据集长什么样子,我们的任务其实很简单,它很像 24 点游戏,给定若干个数字 nums,例如 [44, 19, 35] ,模型要用四则运算,告诉我们一个方程,它的计算结果正好是 target,例如 98,详细要求我们在 prompt 中给大家展示。

然后我们的 prompt 如下,利用 Python 的 f-strings 功能来填入具体数值,并且在 assistant 的结尾加入了 \n<think>,来促使我们的模型开始按要求逐步思考。提示词是用 DeepSeek 翻译的 mini-r1 的提示词,咱们中国人阅读中文的速度更快些。
r1_prefix = [
{
"role": "user",
"content": f"使用给定的数字 {numbers},创建一个等于 {target} 的方程。你可以使用基本算术运算(+、-、*、/)一次或多次,但每个数字只能使用一次。在 <think> </think> 标签中展示你的思考过程,并在 <answer> </answer> 标签中返回最终方程,例如 <answer> (1 + 2) / 3 </answer>。在 <think> 标签中逐步思考。",
},
{
"role": "assistant",
"content": "让我们逐步解决这个问题。\n<think>", # 结尾使用 `<think>` 促使模型开始思考
},
]在这里我们会把 prompt 转换为 Qwen 2.5 的提示词模版,让它以更熟悉的方式来接收提示词,并且我们把 让我们逐步解决这个问题。\n<think> 作为模型输出的开头,让它接着续写。用 Python 字典的方式返回样本,这样 TRL 会在调用奖励函数的时候,帮我们把键名设为为对应的参数;另外,TRL 会把模型的多个输出设为 completions。
return {
"prompt": tokenizer.apply_chat_template(
r1_prefix, tokenize=False, continue_final_message=True
), # 提示词,continue_final_message=True 表示将提示词中的最后一个消息继续到最终的输出中
"target": target,
"nums": numbers,
}map 方法会帮我们把实际的 nums 和 target 填入到 prompt 里,我们根据上面举的例子,来看一个具体的提示词:
# 将数据集转换为 R1 Countdown 游戏提示词
dataset = dataset.map(lambda x: generate_r1_prompt(x["nums"], x["target"]))
# 举例
nums = [44, 19, 35]
target = 98
r1_prefix = {
"role": "user",
"content": f"使用给定的数字 [44, 19, 35],创建一个等于 98 的方程。你可以使用基本算术运算(+、-、*、/)一次或多次,但每个数字只能使用一次。在 <think> </think> 标签中展示你的思考过程,并在 <answer> </answer> 标签中返回最终方程,例如 <answer> (1 + 2) / 3 </answer>。在 <think> 标签中逐步思考。",
},
{
"role": "assistant",
"content": "让我们逐步解决这个问题。\n<think>", # 结尾使用 `<think>` 促使模型开始思考
},
# 转换为 Qwen 提示词模版后
prompt = "<|im_start|>system\nYou are Qwen, created by Alibaba Cloud. You are a helpful assistant.<|im_end|>\n<|im_start|>user\n使用给定的数字 [44, 19, 35],创建一个等于 98 的方程。你可以使用基本算术运算(+、-、*、/)一次或多次,但每个数字只能使用一次。在 <think> </think> 标签中展示你的思考过程,并在 <answer> </answer> 标签中返回最终方程,例如 <answer> (1 + 2) / 3 </answer>。在 <think> 标签中逐步思考。<|im_end|>\n<|im_start|>assistant\n让我们逐步解决这个问题。\n<think>" # 模型将在 \n<think> 后续写我们最后来看一个奖励函数的例子,TRL 将多个模型输出变成一个列表,叫做 completions,并将数据集中的其他内容根据键名传入到对应参数。所以我们需要使用 for 循环遍历所有的 completions,并对每个输出进行判断打分,最后返回每个输出的得分列表 reward 给 GRPO 策略(例如:[0.0, 1.0, 0.0]),让其判断下一步如何调整。
def equation_reward_func(completions, target, nums, **kwargs):
"""
参数:
completions (list[str]): 生成的输出
target (list[str]): 预期的答案
nums (list[str]): 可用的数字
返回:
list[float]: 奖励分数
"""
# 初始化奖励列表
rewards = []
# 遍历生成的输出、预期的答案和可用的数字
for completion, gt, numbers in zip(completions, target, nums):
... # 进行一些 rewards.append() 操作
return rewardsOK,我们对复现流程的介绍就大致结束了,我们会在文末提供完整的文档,开源我们的复现工作。
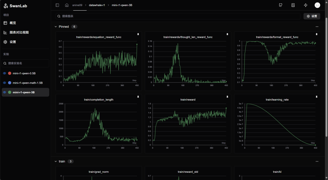
现在我们来看看模型表现出了什么有意思的现象,提前声明,这不是严谨的科学研究,会有很多分析漏洞。首先我们使用了学习率预热和学习率衰减,在训练前期学习率都很大,后期慢慢衰减下来。

对比下面两张图,我们发现模型前期学习输出格式的速度很快,大概 20 到 30 步就能学得很好。但是后来由于我们的思考长度奖励函数,模型的输出长度被拉长,发生严重的重复现象,导致超出 4096 的输出被截断,格式不完整,格式奖励函数的奖励值就大幅下降,后面模型又开始缩短输出,稳定在 300 到 400,又恢复到正确格式。


模型的不断重复输出看着其实挺可怕的,Visual Studio Code 会匹配相同字符并高亮,大家可以看看,右侧红框的缩略图几乎都是重复的回答。

我们发现,模型被鼓励拉长输出的时候,计算正确率也在提升,所以我们有个不严谨的判断,似乎拉长模型输出,能带一定的计算正确率的提升。观察下图可以发现,在 120 步时,模型的输出在越变越长,平均输出长度已经被拉到 400 左右,越来越多的输出已经超过 1000,方程计算正确率也在逐步升高,但是这时已经发生一些重复问题导致格式错误。

其实从上图我们也可以看到 GRPO 已经意识到重复问题带来的奖励值下降,它在 200 步左右开始逐步限制模型输出长度,而这时模型的计算正确率也保持在 0.3 到 0.4 左右。
我们还发现,在训练初期,你会看到比较明显的方程奖励提升,而输出长度不断减小。模型似乎有一种趋向于缩短思考长度的趋势,所以我们引入思考长度奖励函数来对抗这种趋势,我们把它解释为模型计算能力提升之后,就像学霸一眼秒杀题目一样,模型不想输出更多“废话”来解释解题过程。

在训练开始 1 分钟左右,我们就观察到下面的输出,还以为我们重现了 Aha Moment。后来证明其实不是,Qwen 2.5 很喜欢反复试错、验算,反复试错很容易导致上文提及的重复输出问题。




我们发现了另一种语言混用现象,哈哈哈。current n. 电流; adj. 当前的。

所以结论就是,我们没有复现 Aha Moment。其实在观察大量 Qwen 2.5 的输出之后,一种直觉告诉我,可能 Aha Moment 跟模型本身的输出风格相关,网友都说 DeepSeek 文风很锐利、很活泼,但是 Qwen 2.5 给人的感觉总是冷静、平和。简单做了一个不严谨的测试,可能能够佐证这个想法,我要求两个模型用 Aha Moment 的语气跟我说话,再随便回复了一个字,观察两个模型本身对 Aha Moment 的映射是会输出什么。我们另外测试了 Llama 和 MiniCPM,它们的输出风格都跟 Qwen 很接近,试图像说教一样给你做比喻,所以我大胆判断,可能写武侠小说的大模型更容易观察到 Aha Moment。


我们会一同公布模型输出的采样文本文件,大家也可以在里面找到一些我们还没有发现的新奇玩意,欢迎向 Unlock-DeepSeek 团队报告你的发现。
在本文写作前一天,我们发现另一组团队也公开了他们的 Qwen 2.5 7B 的 R1 Zero 复现结果(https://zhuanlan.zhihu.com/p/21290410831),他们也观察到了很多有趣的结果,虽然他们的曲线非常震荡,但是也稍微能看出一点佐证我们观点的证据:似乎拉长模型输出,能带一定的计算正确率的提升。他们的工作非常棒!我们就不用去验证 7B 模型的性能了,非常环保,节能减排。大家也可以追踪观察社区其他小组的复现报告,相信开源社区的力量!
最后嘱咐一些要点,


